FAQ FAQ  •  Buscar Buscar  •  Registrarse Registrarse  •  Entre para ver sus mensajes privados Entre para ver sus mensajes privados  • Login Login

funsionara este sircuito?

Índice de los Foros Electronica Facil » FOROS ELECTRONICA » Electronica analogica
Publicar nuevo tema   Responder al tema
Ver tema anteriorEntre para ver sus mensajes privadosVer tema siguiente
AutorMensaje
elflacocapo
Asunto: funsionara este sircuito? MensajePublicado: 09 Abr, 2006 - 05:33
Nuevo en el Foro
Nuevo en el Foro


Registrado: 08 Abr, 2006
Mensajes: 9

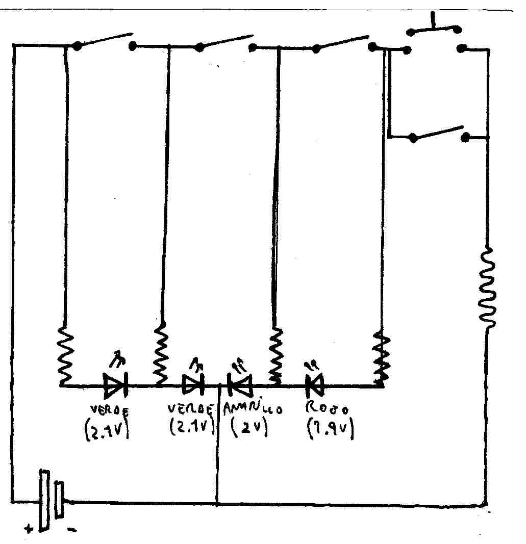
hola, bueno, despues de perfeccionar este sircuito de interruptores llegue a este. pero no se si funcionara, (yo divuje el fusivle para remplasar cualquier otra cosa). bueno, mi caso es que tengo esos 4 LEDs, cada uno se ensiende al activar un interruptor, y le agregue un pulsador y otro interruptor para saltear el pulsador, (por si las dudas). lo que no se es que resistensias poner!, tengo un LED verde (2.1V), otro tamvien verde (2.1V), otro amarillo (2V) y uno rojo (1.9V), no se que resistensia poner en cada uno (esto travaja con una vateria de 6Voltios y 4 Amperes, o tambien con una de 4Voltios y 6 Amperes. cuales resistensias tengo que usar para cada vateria (en el caso que las cambie)?.

bueno, espero que me alluden en esto y me digan si puede servir o si esta mal (hasta ahora ize un monton de sircuitos y todos estavan mal Sad ) bueno muchas gracias!!!


chau



File0011.jpg

File0011.jpg


 
 Ver perfil de usuario Enviar mensaje privado  
Responder citando Volver arriba
Manu
Asunto: RE: funsionara este sircuito? MensajePublicado: 09 Abr, 2006 - 06:18
Vive en el foro
Vive en el foro


Registrado: 08 Jul, 2004
Mensajes: 253
Ubicación: Algorta (Vizcaya)
1º Ya te he explicado como se calculan las resistencias, entonces ¿porque lo preguntas otra vez?
2º El circuito sigue siendo una autentica chapuza. Dinos cual es la secuencia de encendido que quieres para los LED y te dibujaremos el esquema.
 
 Ver perfil de usuario Enviar mensaje privado  
Responder citando Volver arriba
deivid28
Asunto:  MensajePublicado: 09 Abr, 2006 - 11:51
Nuevo en el Foro
Nuevo en el Foro


Registrado: 04 Abr, 2006
Mensajes: 8

hola, en primer lugar, creo que ese circuito no funcionaria como tu kieres, ya que lo que entiendo es que kieres encender cada led independientemente al pulsar su pulsador correspondiente, para ello debes poner cada interruptor en serie con su diodo y resistencia y en paralelo con los otros pulsaodores, no se subir eskemas, por lo que no te lo puedo poner pero es muy sencillo.Con el eskema que tienes echo, si no enciendes el primer pulsador, no podras activar el segundo, por que los tienes puesto en serie.
El calculo de la resistencia lo puedes hacer con la ley de ohm, I=U/R o lo que es lo mismo R=U/I (tensión partido intensidad). Aunque si le pones una simple resistencia de 330 ohmios protegeras los diodos y no los kemaras, trabajas con una fuente de 6 v y 4mA, no creo q tengas problemas.
 
 Ver perfil de usuario Enviar mensaje privado  
Responder citando Volver arriba
deivid28
Asunto:  MensajePublicado: 09 Abr, 2006 - 11:57
Nuevo en el Foro
Nuevo en el Foro


Registrado: 04 Abr, 2006
Mensajes: 8

bueno, no habia examinado bien tu circuito y es un poco enrevesadillo, jeje, estaba ekivocado yo al decirte lo de los pulsadores, de todas formas si te fijas, en el momento que metas corriente, se te encenderan dos diodos, sin nisikiera pulsar ningun pulsador, serian los dos primeros verdes, si pulsas el segundo encenderas el amarillo, pero si pulsas el tercero encenderas el amarillo y el rojo.Y el pulsador y el interruptor cuatro, pos no se para que los has puesto. Aunque no soy muy bueno en esto, creo q ese circuito tan raro, no te vale, prueba como te dije en el post anterior. Un saludo.
 
 Ver perfil de usuario Enviar mensaje privado  
Responder citando Volver arriba
elflacocapo
Asunto:  MensajePublicado: 10 Abr, 2006 - 12:58
Nuevo en el Foro
Nuevo en el Foro


Registrado: 08 Abr, 2006
Mensajes: 9

muchas gracias! lo voy a hacer como dijiste!!!
 
 Ver perfil de usuario Enviar mensaje privado  
Responder citando Volver arriba
elflacocapo
Asunto:  MensajePublicado: 10 Abr, 2006 - 02:31
Nuevo en el Foro
Nuevo en el Foro


Registrado: 08 Abr, 2006
Mensajes: 9

pero yo no voy a usar en la vateria 4mA, yo voy a usar 4Amperes!!! yo ise: (voltaje de la vateria menos voltaje de el LED) dividido la cantidad de Amperes del LED. y me quedo: (6V-2.1V)/0.02A... y me quedo una resistensia de 195 ohmios. esa me servira?, porque si le pongo una de 330 ohmios puedo quemar las LEDs.
entonses me quedo:
para la verde: 195 ohmios
para amarillo: 200 ohmios
para rojo: 205 ohmios


esta bien como lo ise?


porfavor respondanmen
gracias
 
 Ver perfil de usuario Enviar mensaje privado  
Responder citando Volver arriba
elflacocapo
Asunto:  MensajePublicado: 10 Abr, 2006 - 03:26
Nuevo en el Foro
Nuevo en el Foro


Registrado: 08 Abr, 2006
Mensajes: 9

mejor olviden este sircuito!!! ya lo mejore, ahora el mejorado esta en: http://www.electronicafacil.net/index.p ... =2808#2808
http://www.electronicafacil.net/index.p ... =2808#2808
gracias
 
 Ver perfil de usuario Enviar mensaje privado  
Responder citando Volver arriba
mediavoz
Asunto:  MensajePublicado: 11 May, 2006 - 12:25
Fanatico de la Electronica
Fanatico de la Electronica


Registrado: 10 May, 2006
Mensajes: 619

Aun viendo tus mejoras. Este circuito presenta un problema que no te han dicho. Al cerrar el primer interruptor, la segunda resistencia hace un efecto un tanto extraño y hace que circule el doble de corriente que por la primera resistencia, por tanto por el segundo led circulará 3 veces la corriente que por el primer led. Por lo tanto ilumanará 3 veces más.
 
 Ver perfil de usuario Enviar mensaje privado  
Responder citando Volver arriba
Mostrar mensajes anteriores:     
Cambiar a:  
Todas las horas son GMT
Publicar nuevo tema   Responder al tema
Ver tema anteriorEntre para ver sus mensajes privadosVer tema siguiente
 Índice de los Foros Electronica Facil » FOROS ELECTRONICA »  Electronica analogica
powered by phppowered by MySQLPOWERED BY APACHEPOWERED BY CentOS© 2004 - 2026Información Legalpoliticas de cookiesipv6 ready