| Autor | Mensaje |
|---|
| Asunto: Publicado: 24 Ago, 2006 - 03:10 |
|
Experto

Registrado: 10 Jun, 2006
Mensajes: 192
|
| ¿Eso es un grabador?
Yo pensaba que era la conexión básica que se le hacía a un pic para hacer un prototipo...
es que la página estaba en francés y claro...
No entiendo gabacho... pero ponía esto al pie de la foto:
"Le schéma de cablage de base du PIC16F84"
"El digrama eléctrico básico del PIC16F84"
Sobre lo de la grabación a más voltaje... Quieres decir poniéndole un regulador de voltaje?
Saludos. | |
| |
| |
|
|
 |
| Asunto: Publicado: 24 Ago, 2006 - 05:18 |
|
Fanatico de la Electronica

Registrado: 10 May, 2006
Mensajes: 619
|
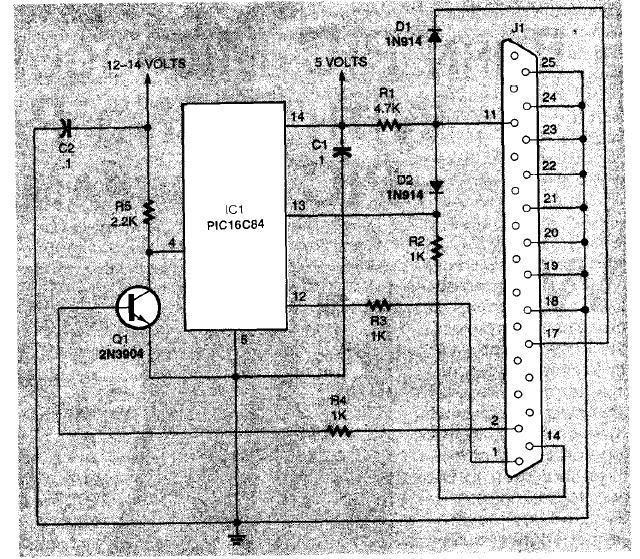
| | A ver que te parece esto |
| programador pic basico2.JPG |

|
| programador pic basico.JPG |

|
| |
| |
|
|
 |
| Asunto: Publicado: 25 Ago, 2006 - 01:34 |
|
Experto

Registrado: 10 Jun, 2006
Mensajes: 192
|
| Pues está clarirísimo, yo que soy un poco lila tengo uno igual en el cajón del baño, se llama RIZAPESTAÑAS jajajaja...
Ahora en serio, eso tiene toda la pinta de ser un programador con una conexión de datos en serie a través del puerto paralelo... digo yo.
Pero... ¿qué tienen que ver la Churras con las Merinas...?
Vale, el esquema que he posteado desarrollándolo un poco, podemos convertirlo en un programador, pero me sigo preguntando si puedo partir de él para hacer una placa de prototipos en lugar de un programador.
Esta vez no te puedes ir por los cerros de Ubeda porque la pregunta es directa, clara y concisa. ;)
¿No serás profesor? (no lo digo con acritud), empiezo a pensarlo en serio jeje
Es que veo que te recreas en la Mayéutica Socrática (voluntaria o involuntariamente) jeje.
Saludos. | |
| |
| |
|
|
 |
| Asunto: Publicado: 25 Ago, 2006 - 01:47 |
|
Experto

Registrado: 10 Jun, 2006
Mensajes: 192
|
| Bueno mira, voy a hablar sin pelos en la lengua asín que prepárate
Vamo a vé hombre de Dios...
Te has tomado la molestia de adjuntar un esquema y una fotografía para rebozarme mi error...
Te recuerno que llevas persiguiéndome durante algún que otro post sugiriéndome el uso de un PIC para mis proyectos...
¿Qué más te daba (ya que te ibas a tomar la molestia de adjuntar archivos) haber adjuntado un esquema de algo que me sirva para mis propósitos? (que por otra parte están bastante claros)...
Ahora (que te tienes que sentir fatal, y muy mala perzona )
Espero que por lo menos me pongas algo que me sirva para empezar...
Con algo que tenga una entrada analógica, una digital y una salida con un led me conformo... el resto ya lo hago yo...
Saludos ;) | |
| |
| |
|
|
 |
| Asunto: Publicado: 25 Ago, 2006 - 11:18 |
|
Fanatico de la Electronica

Registrado: 10 May, 2006
Mensajes: 619
|
| Fugu,
como dicen mis alumnos: ¿cual es el fundamento de la filosofía aristotelica en el campo de electromagnetismo? Y yo contesto siempre, SI.
No soy profesor, pero para contestar a tu problema, pregunta o duda, la respuesta es muy facil:
¿has visto que el programador se ha hecho en una placa perforada? ¿has visto que quedan muchos pines libres? Pues ahi tienes tu circuito. Todos los pines libres los puedes conectar a cualquier cosa (TTL), contadores, displays, MAX232....
Lo del puerto paralelo olvidate, pq si te fijas solo se usa la patita de datos, se puede cambiar prefectamente por un conector de puerto serie.
Y respecto a lo de enviar un programador...
Los que hemos trabajado programando (sobretodo con pics), nos damos cuenta rapidamente que lo escrito, no tiene porqué funcionar tal y como hemos descrito. Puede haber problemas de EMI, podemos dejar registros sin activar, puede no haber suficiente corriente en las entradas, problemas de reloj, q no se activen interrupciones, o Q NOS HAYAMOS EQUIVOCADO PROGRAMANDO, por eso, para hacer pruebas funcionales, se intenta dejar en el circuito la parte de programación libre, para poder programar "IN CIRCUIT". Esto es una gran ventaja por la cual destacan los PICS. Evita tener que sacar el integrado, programar, insertar, probar de nuevo... para pequeñas modificaciones, es un engorro.
Un circuito con pic, no es más que un chip, con 2 condensadores y un cristal.
Conclusión:
Conecta lo que te dé la puta gana a las patitas del pic, q funcione o no depende de ti, otros ya hemos pasado por ese tramite, y sin llorar.
Saludos. | |
| |
| |
|
|
 |
| Asunto: Publicado: 25 Ago, 2006 - 11:20 |
|
Fanatico de la Electronica

Registrado: 10 May, 2006
Mensajes: 619
|
| Por cierto, empieza con las luces del coche fantastico. Solo necesitas resistencias y leds.
No querias un circuito? Pues ahi lo tienes. Para empezar, es sencillo. | |
| |
| |
|
|
 |
| Asunto: Publicado: 25 Ago, 2006 - 01:53 |
|
Experto

Registrado: 10 Jun, 2006
Mensajes: 192
|
| Si señor, esa es una respuesta...
Haber empezado por ahí ;)
Bueno, me voy pa Galicia que una mala mujé se casa contra un amigo... Para mí que ha sido él el que ha quamdo Galicia... pero no le ha servido para nada...
Bueno, hasta la vuelta. | |
| |
| |
|
|
 |
| Asunto: Publicado: 27 Ago, 2006 - 12:28 |
|
Experto


Registrado: 23 Oct, 2005
Mensajes: 224
Ubicación: San Juan - Argentina
|
| Existe un programa llamado Niple para hacer programas PIC basado en diagramas de flujo, esto simplifica la programación ya que no nos manejamos con el lenguaje asm sino con los bloques del diagrama y el Niple se encarga del resto.
Los PICs con puertos ic2 como los PICAXE pueden ser programados con basic y no necesitan mas que tres cables conectados de forma directa con la PC para ser programados. | |
| |
| |
|
|
 |
| Asunto: Publicado: 28 Ago, 2006 - 12:01 |
|
Experto

Registrado: 10 Jun, 2006
Mensajes: 192
|
| Los picaxe ya los conocía, pero no termina de atraerme el tema, gracias por lo del Nipple le he estado echando una ojeada al manual y me ha gustado... ya te contaré cuando me lo lea en profundidad.
Saludos. | |
| |
| |
|
|
 |
|